电线电缆网 > 线缆机器设备 > BG5205卤酸气体释出测定装置 操作规程(完整版)
BG5205卤酸气体释出测定装置 操作规程 - 无图版
bengaoshaoli --- 2023-02-22 09:14:14
1
编制时间 | BG5205卤酸气体释出测定装置 操作规程 | 文件编号 | ||
实施日期 | 共3页 | 第3页 | ||
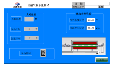
PH值/电导率测量步骤: 1. 先将PH计/电导率仪开机预热30分钟 2. 先测去离子水的PH值/电导率要求范围PH值5-7电导率不大于1.0ūs/mm备注:仪器上面的单位是ūs/cm 3. 取样1g ±0.01g放入燃烧舟 4. 分别取450ml装入两个洗瓶 5. 设备操作 5.1 开机 5.1.1 按下红色电源开关,控制回路得电。等待几秒钟触摸屏进入开机画面。点击屏幕进入主窗口。再按电源开关复位、将切断控制电源!试验过程中务请注意! 5.1.2 按下急停将切断主回路电压,PLC停止输出。右旋复位急停开关。 5.1.3在主窗口面按相应文本可以进入到各个画面 5.2 参数设置 5.2.1 此界面是程序人员调试专用,请勿乱动 5.3测试操作 5.3.1 PH值与电导率测定:在主窗口画面中点击PH值与电导率测定 进入PH值与电导率测试监视画面,(该画面主要用于燃烧释出PH值、 电导率测定酸度)和恒温时间,点击加热控制按钮,等待温度达到设定温度以后用遥控器将燃烧舟送入炉内(注意电机没有限位保护,待燃烧舟到达合适位置停止电机转动)实验结束设备会自动停止。
6. 调节气体流量0.6L/MIN看到2个洗瓶是否有气泡产生,如果没有气泡请检查是否漏气,此时打开磁力搅拌器。 7. 设置温度和恒温时间,点击加热控制按钮,等待温度达到设定温度以后用遥控器将燃烧舟送入炉内(注意电机没有限位保护,待燃烧舟到达合适位置停止电机转动),实验结束设备会自动停止。 8.恒温时间到了以后,将两个洗瓶得液体倒入烧杯,追加至1升并搅拌,然后取合适的液体测量,并记录实验数据。 卤酸总量测量步骤: 1. 开机 2. 进入卤酸总量测试界面
3. 设置试验温度800℃ 恒温时间为20min 4. 称取试样1g ±0.01g放入燃烧舟此时燃烧舟是不用推入管式炉内的 5. 往洗瓶内加入450ml 0.1mol/l的氢氧化钠溶液,调节气体流量0.6L/MIN看到2个洗瓶是否有气泡产生,如果没有气泡请检查是否漏气,此时打开磁力搅拌器。 6. 在设置温度和恒温时间后,点击加热控制按钮,等待温度达到设定温度以后用遥控器将燃烧舟送入炉内(注意电机没有限位保护,待燃烧舟到达合适位置停止电机转动),实验结束设备会自动停止。 7. 恒温时间到了以后,将两个洗瓶得液体倒入烧杯,追加至1升并搅拌,然后取200ml的液体测量依次加入浓硝酸4ml硝酸银(0.1mol/l)20ml硝基苯3ml 用试棒搅拌均匀,然后加入40%硫酸铁铵1ml.将硫氰酸铵加入滴定管至0位开始滴定看颜色(原为白色随着硫氰酸铵的加入慢慢变红一直加到溶液不在变色)此时记录消耗的硫氰酸铵用量为A值 8. 空白试验就是不放入试样重复上述1-7步得到的硫氰酸铵的用量为B值 9. 代入公式得出结果 苏州本高仪器 15250106069邵丽
| ||||

